Unified observability built for every team
Axiom brings logs, traces, and metrics together on a single, efficient platform to help you debug faster and ship with confidence.
Stop deleting logs to make budget
Most teams hide problems by throwing data away. Axiom is real log management—keep everything on object‑store economics, search instantly, and pivot to traces in one click when something looks off.
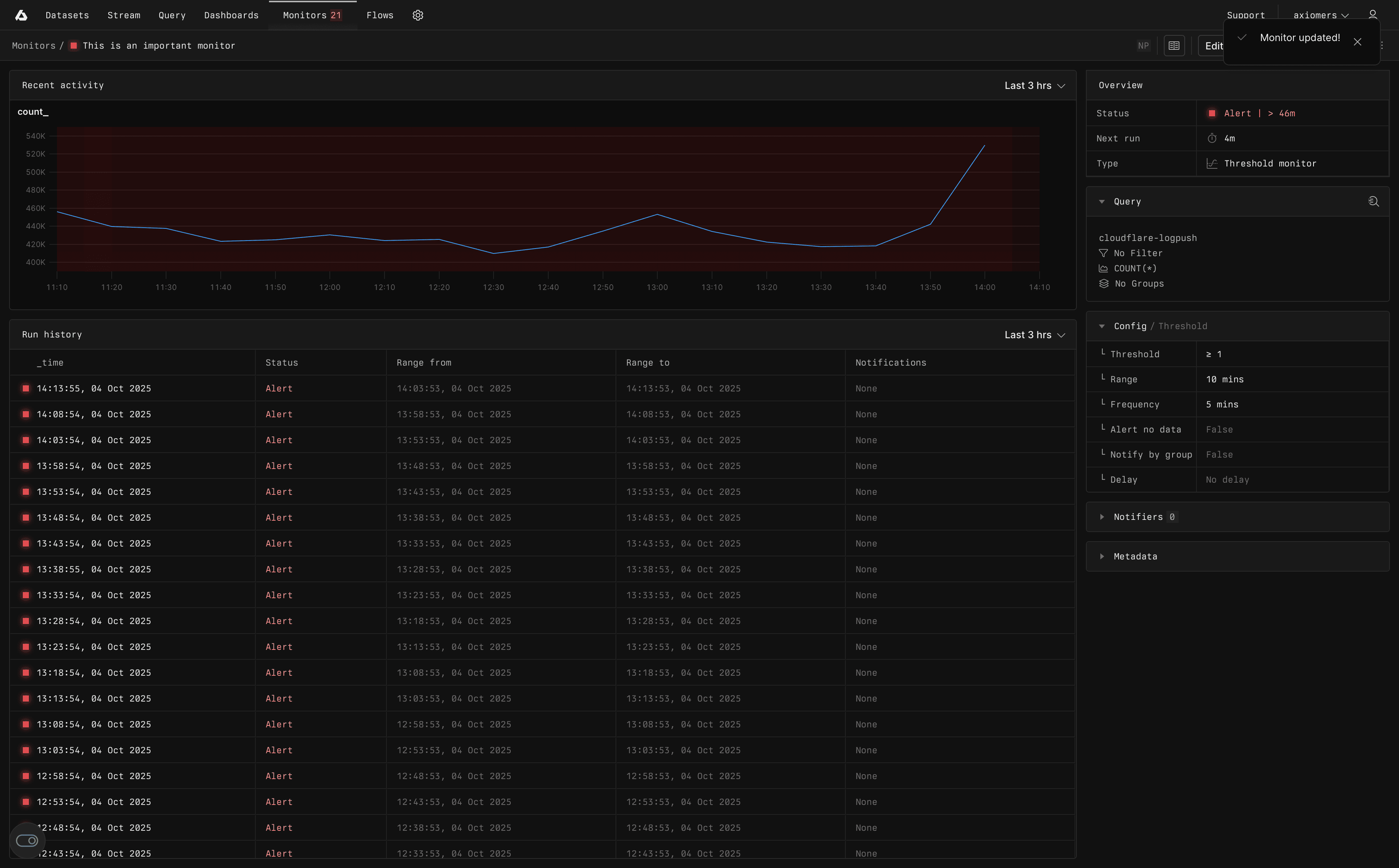
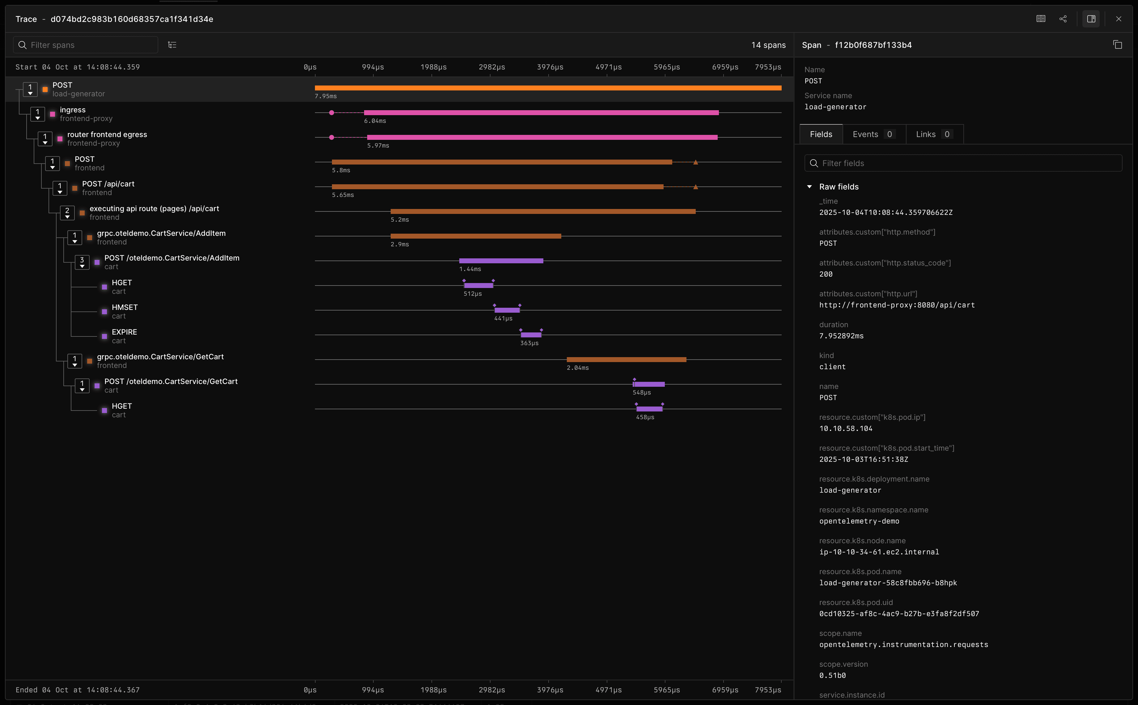
Root cause analysis in a click
Charts don’t explain themselves, and hopping tools wastes time. With Axiom, metric → trace → log is a single journey, and »Spotlight« bubbles up the dimensions — so you fix cause, not symptoms.
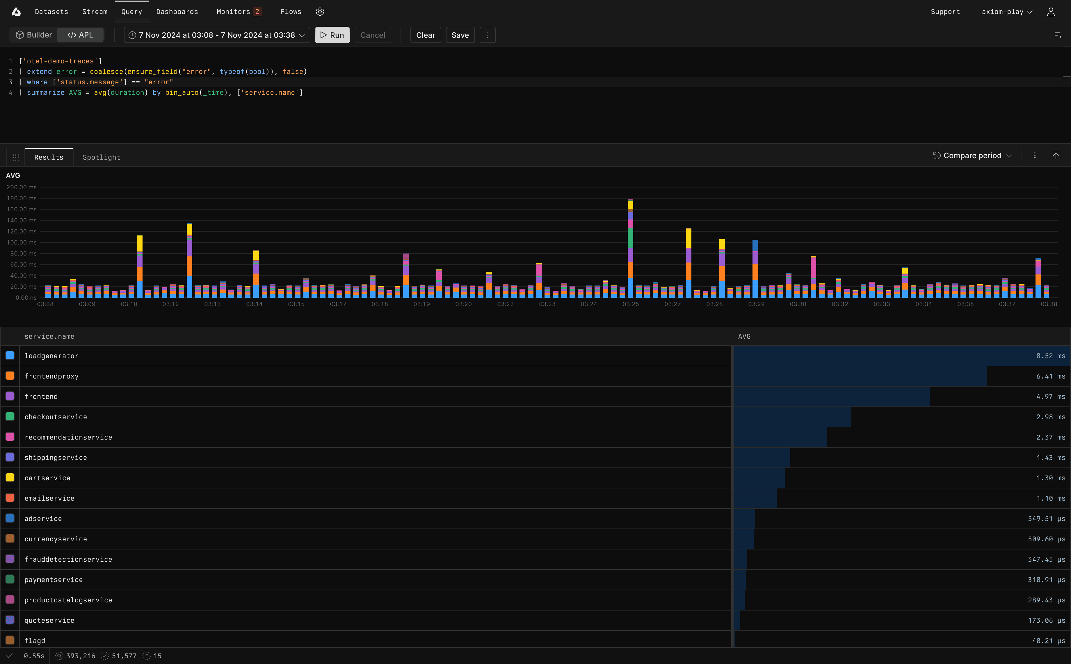
Label explosion without the costs
High‑cardinality metrics get priced out fast. MetricsDB keeps infra and AI labels affordable at scale—and every point clicks through to the underlying events and traces when you need the why.
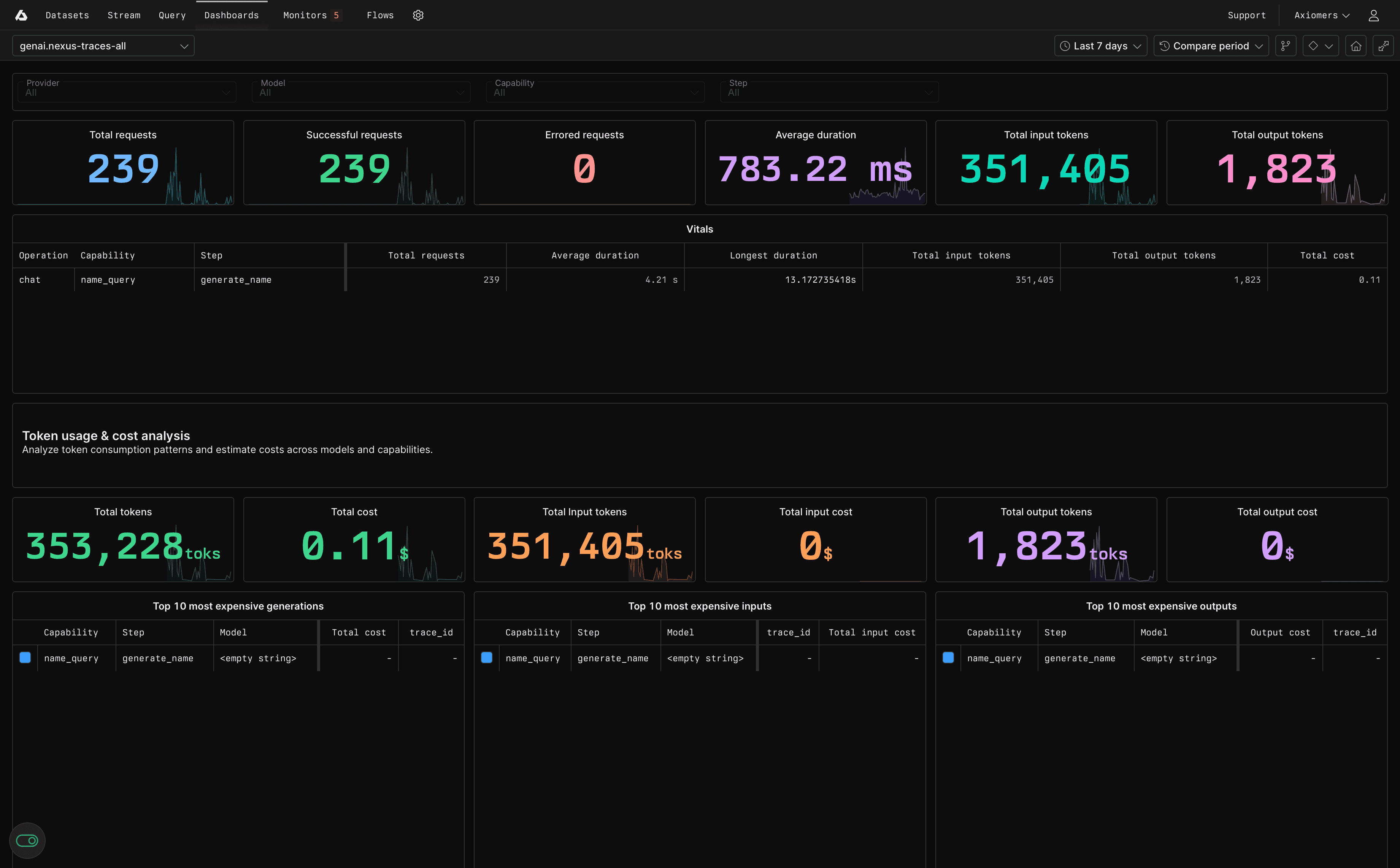
Measure prompts, cost, and quality
Axiom records prompt/response, model, route, tokens, cost, and safety signals; runs evaluations and experiments with output diffs; and uses gates to protect rollouts when quality dips or cost spikes.
PLATFORM
Event store
Data loading
API
Security
CONSOLE
Query
Reporting
Monitoring
Management
Event store
Limitless, instantly queryable event data. Petabyte-scale ingest, over 95% compression, and serverless querying.

Revolutionary architecture combines resilient, schema-less ingestion, ultra-efficient object storage, and on-demand query compute. Experience unmatched performance and cost-efficiency.
Learn more about Axiom Event Store→
Solutions
Two focused solutions built on the same platform—adopt one or both to match your needs.
Customer stories
Learn from other customers who have shared your same difficulties.
“Monitoring our logs from our Next.js app deployed to Vercel was easy thanks to Axiom‘s Vercel integration and pre-built dashboard.”
“Axiom is the modern serverless observability tool I always wanted. The strong focus on developer experience is a great match for how we do things at Prisma!”
“I can hire an engineer off the street, and they immediately know how to get value out of Axiom. That’s way different from other monitoring.”
Get started with Axiom
Learn how to start ingesting, streaming, and querying data into Axiom in less than 10 minutes.






