Introducing metrics: High-cardinality without the cost

Neil Jagdish PatelCEO / Co-founder
November 13, 2025

Metrics is now available for public preview.

Tens of thousands of teams depend on Axiom’s best-in-class EventDB to capture petabytes of logs, traces, and events every day. Many have wanted the same flexible, low cost, completely managed experience for their metrics too.

Built on our custom metrics datastore, MetricsDB, Axiom can now ingest and query OpenTelemetry metrics at petabyte scale, with hyper cardinality, and without the cost penalties and performance degradation common in traditional metrics stores.

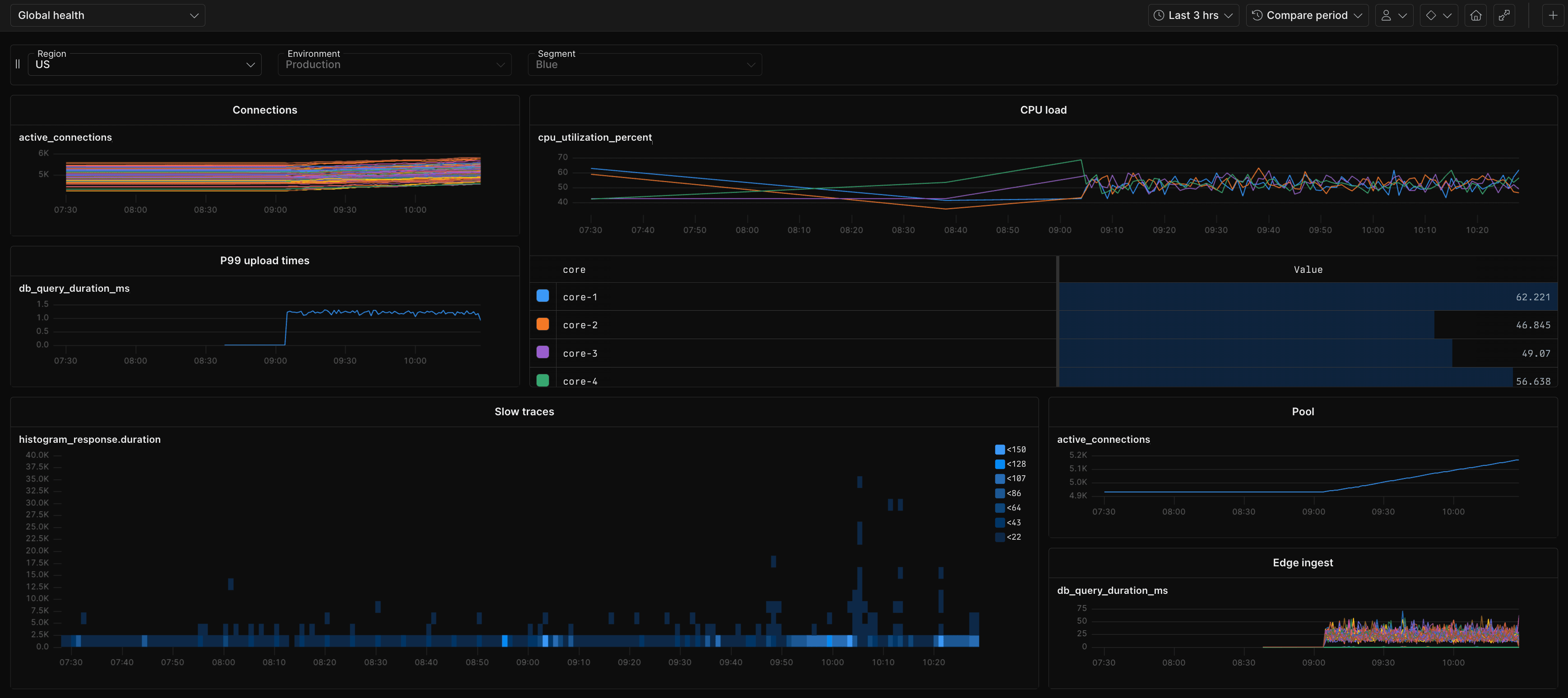
With metrics, Axiom now supports all three pillars of observability, allowing teams to send, store, and query all their OpenTelemetry data in one place.

Using metrics is entirely free during the public preview, so we can learn and iterate with the brightest and most forward-thinking teams.

  • Purpose-built for hyper cardinality: MetricsDB is engineered from the ground up to handle billions of unique time series without cost penalties or performance degradation.
  • Unified observability: Query metrics alongside logs and traces in Axiom’s console. No more switching between tools or correlating data across disconnected systems.
  • OpenTelemetry-first: Ingest metrics via the OTel Collector using the standard OTLP protocol, supporting Gauge, Sum, Histogram, and Summary metric types.
  • Free during public preview: No charges for metrics ingest or query. You have a soft limit of 100,000 active series.
  • Familiar query interface: Use Axiom’s query builder with powerful transformations (map, align, group) to analyze your metrics data.

Why we built MetricsDB

Consider the challenge of managing million-GPU deployments. These environments have GPUs distributed across countless nodes, clusters, and regions. When something goes wrong, they need to know: Which specific GPU has the problem? Which CPU is throttling? Which node is degrading?

That’s an extreme cardinality challenge. Traditional metrics systems punish you with an "active time series" tax that makes this prohibitively expensive. Some force you to carefully limit cardinality. Others require you to pre-aggregate data, losing the granular insights you need during incidents.

MetricsDB takes a different approach. We use the same design principles as EventDB, but as a metrics-native store. You can track every individual resource without the cost explosion. Hyper-cardinality is a design principle, not a problem to work around.

What makes MetricsDB different

Unified observability

With MetricsDB, you can now query metrics alongside logs and traces in Axiom’s Console. No more switching between tools. No more struggling to correlate signals across disconnected systems.

When an incident occurs, you can simultaneously examine:

  • Error rate spikes in your metrics
  • Exception details from your logs
  • Distributed traces showing request flows

All in one place, all in Axiom.

Architecture built for scale

MetricsDB leverages the architectural lessons we learned building EventDB, Axiom’s event data store. We took the best parts (the compression algorithms, the query optimization patterns, the distributed processing capabilities) and tailored them specifically for time-series metrics workloads. This enables you to store and query billions of unique time series with the performance and cost efficiency that makes hyper-cardinality observability practical at scale.

Built for dimensional complexity

MetricsDB is engineered from the ground up to embrace hyper-cardinality tags. Where other metrics datastores force trade-offs, MetricsDB treats high-cardinality as a core capability. Store metrics with as many dimensional tags as you need: the storage format, query engine, and compression algorithms are specifically optimized for this workload.

The result? You get the granular insights you need without the cost explosion or performance degradation you’d experience elsewhere.

Mix all three signals seamlessly

Metrics integrate seamlessly with Axiom’s existing dashboards and monitors. You can:

  • Build visualizations using metrics queries.
  • Set alerts on derived metrics such as error rate or latency percentiles.
  • Combine logs, traces, and metrics in a single dashboard for complete context.

For more information, see Dashboards and Monitors.

What’s next

Metrics support represents a significant milestone in Axiom’s journey to provide complete, unified observability. We’re making it easier for teams to understand their systems without juggling multiple tools, managing multiple query languages, or making painful trade-offs between cardinality and cost.

We’d love your feedback as we prepare metrics for general availability. Join our Discord community and let us know in the #metrics-preview channel what’s working well and where you’re encountering rough edges.

Learn more

Ready to explore metrics in Axiom? Check out the documentation:

We can’t wait to see what you build with complete observability at scale.

Share:

Interested to learn more about Axiom?

Sign up for free or contact us at sales@axiom.co to talk with one of the team about our enterprise plans.

Get started with Axiom

Learn how to start ingesting, streaming, and querying data into Axiom in less than 10 minutes.